当前位置: 首页 > 化学镀镍控制器WNI410 > WNI410化学镀镍控制器
WNI410化学镀镍控制器
WNI410化学镀镍控制器
深圳市奔蓝科技有限公司一级代理美国禾威Walchem全系列水处理自动添加药水控制器!
集销售、安装、维护、维修及培训一体化服务!
化学镀镍自动添加药水控制器(型号 WNI411-541U )Nickel Controllers
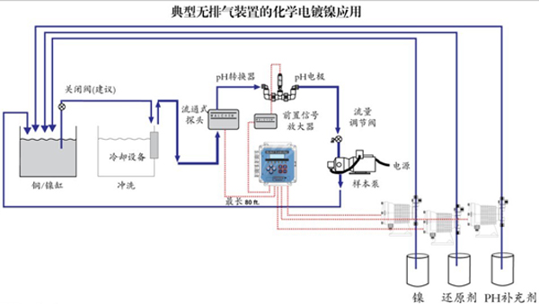
美国WALCHEM WNI系列控制器是应用光电原理在线分析电镀缸内化学镀镍溶液浓度的变化,能减少人工滴定检验的需要,,从而节省成本,增加生产能力。
WNI系列型号价钱经济,内置微处理器以菜单形式控制,能以克每升(g/L)或液盎司每加仑(oz/gal)来显示,控制器可以有只测量镍或附带有pH控制功能从而省去另外添置pH控制器的需要。电镀缸外流通式感应器(190784探头)能节省宝贵电镀缸空间(不一定需要消泡程序),光纤光电技术,能提供稳定的、重复性的、精确的浓度测量,不会受电镀缸衰老、颜色变化或沉淀物突增影响。
美国Walchem禾威系列另有:
pH/ORP自动添加药水控制器(W-130/230 WPH410 /420 WDP410/420/440)
导电率自动添加药水控制器(WEC410 WDEC410)
冷却塔控制器(WCT400/410 WECT400/410 WDT400/410 WEDT410)
锅炉控制器(WBL300/310 WBL400/410 WDB400)
冷凝控制器(WCM300 WCM400 WDCM400)
净化/消毒控制器(WDIS 310 WDIS410)
Web Master ONE在线分析过程控制器
Tags: 化学镍控制器,镀镍控制器,镍离子感应器,镍离子探头






